Quantum Cloud-Based Analytics
Real-time monitoring and predictive analytics to improve operations and reduce downtime.
Improve IT Operations for All of Your Quantum Products
Quantum Cloud Based Analytics (CBA) is a monitoring and AI Operations platform that enables administrators, Quantum Support personnel, and authorized service providers to monitor the health of any connected Quantum product from a single, secure web portal. CBA gives users a consolidated view of all of their Quantum products through a simple, intuitive user interface and is used to collect and analyze telemetry data from the Quantum products and solutions that are connected to CBA.
Quantum products are equipped with a CBA agent that can provide log files and snapshots to Quantum CBA servers that are running in the cloud. CBA will parse the log files and snapshots and then analyze the data to provide the information in a user-friendly web-based display to the end user.

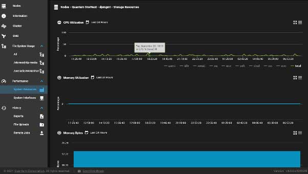
View All of Your Quantum Products from a Single, Intuitive User Interface
Users can log into CBA directly, or through the MyQuantum Service Delivery Platform. CBA software provides metrics on system and storage utilization, a full inventory of hardware and software components, and information on licensing. CBA also enables diagnostic log download and remote tunneling for faster troubleshooting and reduced downtime.
Specific features may vary across Quantum product lines

Featured Benefits
Quickly Assess Your Environment to Improve Operations
CBA provides a quick at-a-glance view of all of your Quantum products so you can quickly identify and address issues before they cause downtime.
Identify Performance and Capacity Bottlenecks
Track and trend performance and capacity utilization to identify and address bottlenecks and balance storage utilization.
Reduce Downtime
CBA provides a monitoring service to detect unexpected downtime and create intuitive logs of system health, both prescriptive and predictive.
Save Time and Reduce OPEX
CBA enables the customer to access remote support capabilities and quick support turnaround by eliminating/reducing the need to provide log data, saving administrative time and operational expense. CBA provides the relevant log data and information to Quantum Support and Services to enable faster recovery time of issues.